Grafana
RunReveal supports a grafana plugin in both Grafana Cloud, and self-hosted grafana deployments. The code supporting our grafana plugin is hosted here:
The grafana plugin allows anyone to create powerful dashboards in seconds and centrally host them with operational and other dashboards.
1. Installing the plugin
Go to the RunReveal Grafana Plugin and install it to your grafana instance by clicking “Install plugin” under the Installation tab.
2. Add RunReveal Datasource
We still need to configure the RunReveal to authenticate with our API. Under Home > Connections > Data sources, search for RunReveal.
Next you’ll need an API token.
- Generate in the RunReveal UI. You can generate an API token under the the “Settings” panel. Click “Generate API Token” next to the API Tokens.
Paste the generated token into “Session Token” input field, along with the workspace ID from the settings page into the Workspace ID field, and press “Save & Test”.
3. Live threat monitoring dashboards
From the data sources screen, select the “Dashboards” tab. On the Dashboards tab, click “Import”
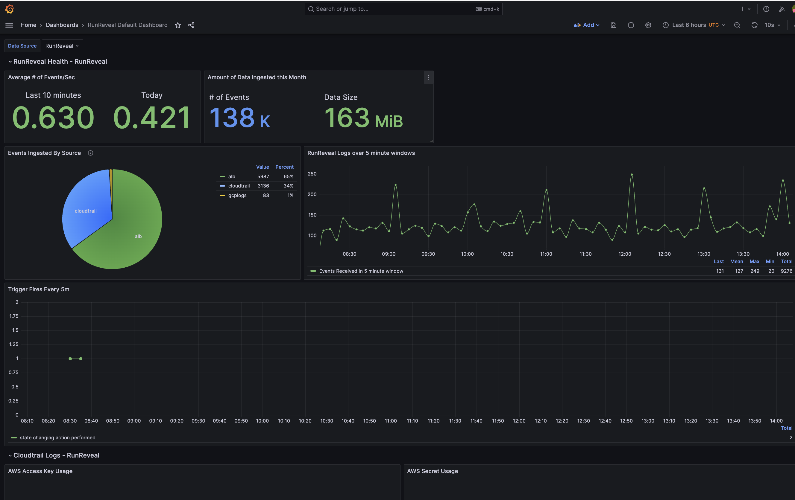
You’ll then see “RunReveal Default Dashboard” within your dashboards
This dashboard is maintained by us to help you quickly get up and running. If you’d like to see a revision history or see the detailed JSON specification of the dashboard that was just installed, this link has more information.
4. Custom dashboards
Within a grafana dashboard you can make a new panel and select the runreveal_source datasource. Once you do that, you can make dashboards and panels using the same interface that the runreveal logs search interface works with.
Remember, Grafana works really well with timeseries data, and the RunReveal search interface supports the macros $__fromTime $__toTime and $__timeInterval
| $__fromTime | Replaced by the starting time of the range of the panel casted to DateTime |
| $__toTime | Replaced by the ending time of the range of the panel casted to DateTime |
| $__timeInterval(columnName) | Replaced by a function calculating the interval based on window size, useful when grouping |
Self hosting
The RunReveal plugin can be installed on self-hosted grafana as well. Clone the repo and follow the directions here to set up the RunReveal grafana plugin on self-hosted grafana.